Hello,
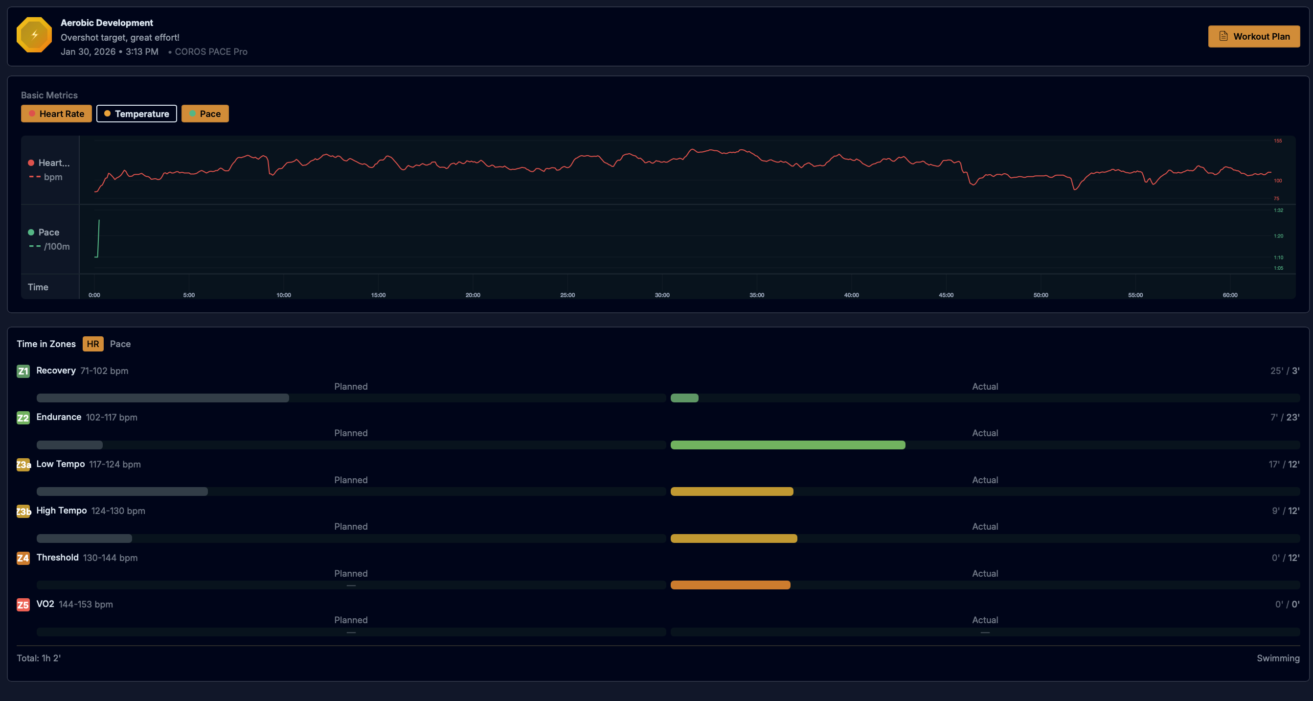
I have a Coros Pace Pro watch, and Coros, Intervals.icu and Strava show my swim pace in the activity chart. I just saw that in every swim Athletica activity, the pace plot only show few seconds. I tried to manually import the original .fit file but it does not change anything. It makes my Swim Pace Profile useless and my automatic threshold detection not possible. I have no issue for bike and run btw
(My swim pace profile give me a threshold at 16666:40/100m
)
Are you aware of a bug with my setup (Coros, interval.icuβ¦) ? Or am I an outlier ?
Thanks

